Overview

GuardAxion's Analytics Dashboard provides comprehensive visibility into AI security operations, guardrail performance, threat trends, and system usage through intuitive visualizations and actionable insights. Designed for security teams, executives, and compliance officers, the dashboard transforms raw security data into strategic intelligence that drives better decision-making and continuous improvement.

With real-time monitoring, customizable reports, trend analysis, and predictive insights, the Analytics Dashboard ensures stakeholders have the information they need to optimize AI security posture, demonstrate compliance, and identify emerging risks before they become incidents.

Cost Analytics Dashboard

Cost Analytics & Optimization

Track and optimize AI spending across providers with detailed cost breakdown and usage analytics

Advanced Analytics

Advanced Analytics Dashboard

Deep insights into AI usage patterns, performance metrics, and optimization opportunities

Core Analytics Features

01

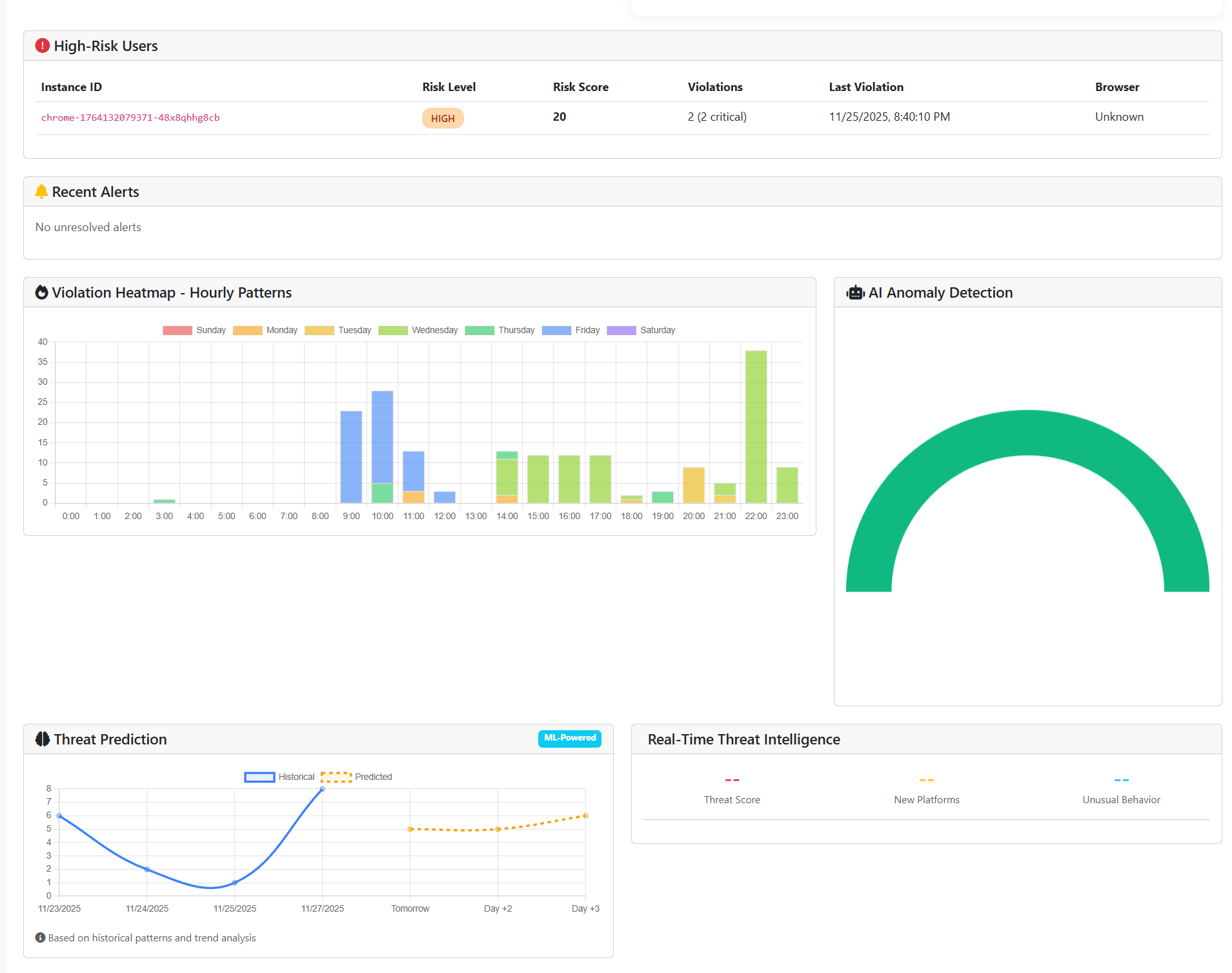
Real-Time Security Metrics

Live monitoring of security events including guardrail triggers, threat blocks, policy violations, and system health with automatic refresh and alerting.

02

Threat Intelligence Visualization

Interactive visualizations of threat patterns, attack types, source analysis, and temporal trends with drill-down capabilities for detailed investigation.

03

Guardrail Performance Analytics

Detailed metrics on guardrail effectiveness, execution time, resource usage, false positive rates, and optimization opportunities.

04

Usage & Adoption Tracking

Monitor AI platform usage, user adoption, request volumes, token consumption, and department-level analytics for resource planning.

05

Cost Analytics

Comprehensive cost tracking by model, project, user, and time period with budget alerts, trend forecasting, and optimization recommendations.

06

Compliance Reporting

Audit-ready compliance reports with evidence collection, policy adherence tracking, and automated report generation for multiple frameworks.

Advanced Visualization

07

Customizable Dashboards

Create role-specific dashboards with drag-and-drop widgets, custom layouts, and personalized views for different stakeholder needs.

08

Trend Analysis

Historical trend analysis with time-series visualizations, pattern recognition, anomaly detection, and predictive forecasting capabilities.

09

Interactive Charts

Rich chart library including line charts, bar charts, heat maps, scatter plots, and geographic visualizations with export functionality.

10

Comparative Analysis

Compare metrics across time periods, models, departments, or projects with side-by-side visualizations and variance analysis.

11

Drill-Down Capabilities

Navigate from high-level summaries to detailed transaction logs with hierarchical drill-down and breadcrumb navigation.

12

Geographic Insights

Visualize security events, usage patterns, and threat origins on interactive maps with regional filtering and country-level analysis.

Reporting & Export

13

Automated Report Generation

Schedule automated reports with customizable frequency, content, and distribution to stakeholders via email or shared locations.

14

Executive Summaries

One-page executive summaries with key metrics, trends, and recommendations designed for leadership consumption.

15

Multi-Format Export

Export reports and data in PDF, CSV, Excel, JSON, and PowerPoint formats for integration with external systems and presentations.

16

Custom Report Builder

Build custom reports with template library, drag-and-drop designer, calculated fields, and conditional formatting capabilities.

17

SLA Tracking

Monitor service level agreement compliance with uptime tracking, response time analysis, and SLA breach alerting.

18

Benchmark Comparisons

Compare your metrics against industry benchmarks, best practices, and peer organizations for contextualized performance evaluation.

Integration & Alerting

19

Alert Configuration

Create custom alerts based on thresholds, trends, or anomalies with multi-channel notification including email, Slack, Teams, and SMS.

20

SIEM Integration

Export analytics data to SIEM platforms like Splunk, QRadar, or Sentinel for centralized security monitoring and correlation.

21

BI Tool Connectivity

Connect to business intelligence tools like Tableau, Power BI, or Looker for advanced analytics and custom visualization.

22

API Access

RESTful API for programmatic access to analytics data, enabling custom integrations, automated workflows, and data pipelines.

23

Webhook Support

Configure webhooks to trigger external systems based on analytics events, threshold breaches, or scheduled report generation.

24

Data Retention Policies

Configurable data retention with archiving, purging, and tiered storage for compliance and cost optimization.

Business Benefits

Informed Decision-Making

Transform raw security data into actionable insights that drive strategic decisions about AI security investments and priorities.

Proactive Risk Management

Identify emerging risks and trends before they become incidents with predictive analytics and anomaly detection.

Operational Efficiency

Optimize security operations by identifying inefficiencies, bottlenecks, and opportunities for automation or process improvement.

Stakeholder Transparency

Provide executives, auditors, and customers with clear, comprehensive visibility into AI security posture and performance.

Use Cases

Security Operations

Monitor real-time security events, investigate incidents, and track threat trends for SOC operations and incident response.

Executive Reporting

Provide leadership with clear metrics on AI security posture, risk exposure, and ROI of security investments.

Compliance Auditing

Generate audit-ready reports demonstrating regulatory compliance with comprehensive evidence and metrics.

Performance Optimization

Identify guardrail performance issues, cost inefficiencies, and optimization opportunities through detailed analytics.

Capacity Planning

Forecast AI usage growth, resource requirements, and infrastructure needs based on historical trends and predictive modeling.

Threat Intelligence

Analyze attack patterns, threat actor behaviors, and security trends to improve defensive capabilities and threat detection.

Who Benefits

Security Operations Teams

Real-time monitoring, threat visualization, and detailed investigation capabilities for effective security operations.

Executive Leadership

Strategic dashboards with KPIs, trend analysis, and executive summaries for informed decision-making and oversight.

Compliance Officers

Automated compliance reporting, audit trails, and evidence collection for regulatory adherence demonstration.

Data Science Teams

Usage analytics, model performance metrics, and cost analysis for optimizing AI development and deployment.

Analytics Impact

75%

reduction in time to identify security issues

90%

faster compliance report generation

60%

improvement in resource allocation efficiency

50%

reduction in security operations overhead

Transform Data into Strategic Intelligence

Gain comprehensive visibility into AI security operations with powerful analytics and intuitive visualizations.

Request a Demo